西門子電動調節閥原理:
德國西門子電動調節閥由電動執行器、閥體、傳感器、控制儀表等四部分組成,工作原理是接受控制系統輸出的模擬量(DC0-10V或DC4-20mA)控制信號,并同時輸出閥位反饋信號,由執行器自動檢測誤差信號,自動調節閥門開度,實現對介質溫度、流量、壓力的精準調節。該閥電動執行器、溫度傳感器、控制儀表為德國原裝西門子,而閥體由臺臣閥門,可實現在各種高溫高壓場合中使用。
電動調節閥閥體選用:
臺臣牌
電動調節閥采用平衡式閥體,內置平衡組件;可在大壓差工況下長期穩定、精確的控制。閥體外密封采用V型高溫密封組件,排除閥桿卡死或泄漏的隱患。閥芯和閥口一對一研磨,確保內泄漏量低于國家標準。臺臣牌調節閥選用球墨鑄鐵可用于熱水、蒸汽溫度低于260℃的場合中使用,采用鑄鋼閥體可用于導熱油、過熱蒸汽,溫度低于400℃的場合中使用。
電動執行器說明書:
德國(SIEMENS)西門子電動執行器(VVF45..(4)、VVF529..K、VVF61等)可以接受各種由系統輸出的開關量或標準模擬量(DC0-10V或DC4-20mA)控制信號,帶動閥門做升降、起閉運動,同時可輸出閥位反饋信號,可連接控制儀表或PLC西門子電動執行器具有斷電自動關閉熱源功能、在系統突然斷電情況下保護下有設備,實現合理的安全控制。采用原裝進口德國西門子液壓彈簧復位執行器,具有功耗低,輸出力量大,響應時間短、到位迅速等特點。
西門子電動調節閥用途:
德國西門子電動調節閥是減壓設備、壓力調節設備的一種典型應用。該閥具有控制精確,關斷力大,自平衡防抱死等特點,并可根據使用現場系統設備的不同靈活調整比例帶,積分時間等參數,使之與系統達到合理匹配,可消除靜差,運行平穩,反應靈敏,延長使用壽命。西門子電動調節閥廣泛應用于換熱站熱源及生產工藝設備前蒸汽壓力調節。暖通空調、給排水系統或設備水力壓力調節。也可適用于化工、石油、冶金、造紙、電力、食品、藥業等行業的生產過程中的自控系統。用于蒸汽、冷/熱水及其它非腐蝕性介質流體的調節,從而實現調節系統的溫度、濕度、壓力、流量的功能。臺臣閥門為您提供西門子調節閥介紹,及原裝進口調節閥服務,解決各種國際化產品差異問題。
西門子電動流量調節閥原理:
德國西門子電動調節閥配套流量計使用可演變成流量調節閥,在溫度控制領域的典型應用,其基本原理:通過控制換熱器、空調機組或其他用熱、冷設備、一次熱(冷)媒入口流量,以達到控制設備出口溫度。當負荷產生變化時,通過控制調節閥開度調節流量,以消除負荷波動造成的影響,使溫度恢復至設定值。也可在樓宇的水系統作為調節水、熱水等介質流量使用。
西門子電動壓力調節閥原理:
德國西門子電動減壓閥又稱電動壓力調節閥在壓力控制領域的典型應用,西門子電動減壓閥通過調節一次側流體的動壓頭,達到控制減壓閥后壓力的目的。壓力傳感器安裝在蒸汽管道的下游,實時監測減壓后的蒸汽壓力,多功能減壓控制器采用PI(比例積分)模式調節閥門的開度,使蒸汽壓力趨近設定值。無論上游壓力和下游負荷如何變化,下游蒸汽壓力都能保持穩定,從而保證后部設備的安全運行。臺臣公司可單獨提供西門子執行器,配用臺臣牌閥體,也提供整套原裝西門子電動調節閥。
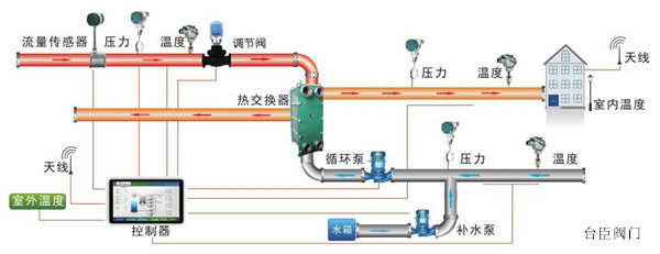
西門子電動溫控調節閥工作原理:
當一次管道內的熱媒介質流過西門子溫控閥,把換熱器內的介質加熱升溫。隨著被加熱介質的溫度變化通過溫度傳感器,將溫度信號送至溫度控制器,溫度控制器的當前溫度與設定溫度比較運算后將4-20ma或0-10V信號送給執行器調節溫控閥的開度,使一次熱媒介質流量發生變化。溫度的細微變化將使傳感器作出響應,改變熱媒介質流量,精確控制被加熱介質的溫度。也可以在換熱器中使用,用蒸汽或熱水可作為加溫型使用,用冷水可用于冷卻型使用。
